
¿Qué es un software keylogger?
Un keylogger o registrador de teclas es un programa cuya misión es registrar las pulsaciones de teclas que realiza un empleado en su equipo de trabajo durante su actividad a lo largo de la jornada.
Este sistema es invisible para el usuario, lo que significa que mientras está en funcionamiento, el personal de la empresa no será consciente de que sus acciones están siendo observadas.

Cómo funciona Keylogger
- Una vez instalado, el software Keylogger de Kickidler grabará las pulsaciones de teclas que los empleados hacen en cada programa en sus puestos de trabajo: software de ofimática, correo electrónico, páginas web, mensajería instantánea y mucho más.
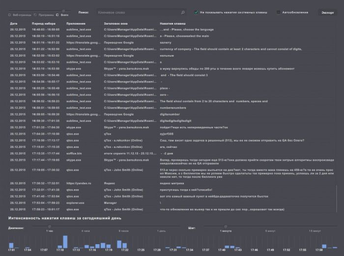
- Las pulsaciones de teclas registradas se muestran en tiempo real, así como en un informe interactivo totalmente detallado. Esto permite monitorizar lo que está pasando en cada momento en tu departamento, así como visualizar una presentación del historial de las acciones de tus empleados.
- Las teclas especiales se muestran como Ctrl+C y Alt+F4.
- Todas las contraseñas introducidas por el usuario serán registradas y mostradas por este programa espía de teclado.

¿Qué puede hacer Keylogger?
- Keylogger registra las pulsaciones de teclas de los empleados en todos los programas en sus estaciones de trabajo. Esto incluye:
- Correo electrónico (como Gmail.com y otras aplicaciones de correo electrónico basadas en la web)
- Redes sociales (Facebook, LinkedIn, Twitter, Instagram y similares)
- Mensajería instantánea (Skype, Viber, Telegram, ICQ, Lync y similares)
- Ofimática (Microsoft Office Suite y similares)
- Keylogger proporciona un informe acerca de la frecuencia de cada pulsación de tecla. Esto te permite visualizador, por ejemplo, qué texto ha escrito un empleado usando el teclado o si se ha limitado a pulsar repetidamente la barra espaciadora.
- Además, este potente programa graba en vídeo cada una de las actividades de un empleado en la pantalla de su ordenador y notifica las infracciones que cometa a partir de una clasificación predefinida de las mismas.
- Toda la información recopilada de las acciones de un empleado (contenido escrito, vídeo de sus acciones en la pantalla del ordenador e infracciones) se combina en una sola línea de tiempo que permite que los supervisores tengan una visión global de lo que hizo cada trabajador durante un periodo de tiempo determinado.

¿Por qué debería utilizar un software keylogger?
Hay muchas razones por las que una empresa podría beneficiarse del uso del Keylogger de Kickidler. Estas son algunas de las más importantes:
- Para prevenir la fuga de datos (DLP, prevención frente a la fuga de datos). Podrás detectar las amenazas internas y saber si tus empleados están comunicando información confidencial o restringida a terceros y tomar medidas para evitar que la empresa tenga filtraciones de datos.
- Para controlar el uso de datos sensibles (DLP, protección frente a la pérdida de datos). Visualizarás con exactitud cómo se están utilizando los datos y podrás determinar si es necesario reforzar las políticas de protección de pérdida de datos de la empresa.
- Para evaluar la productividad de los empleados cuando escriben con el teclado y realizar un seguimiento de los casos de baja eficiencia.

Las ventajas únicas de Keylogger
Keylogger es una parte muy importante del sistema de monitorización de empleados de Kickidler, se trata de un producto que incorpora un conjunto muy completo de potentes características: controles de infracciones, grabación en vídeo, monitorización online y evaluación de la productividad de los empleados a lo largo del tiempo.
- Podrás visualizar los detalles completos de las pulsaciones de teclas de tus empleados en tiempo real.
- Todas las actividades de tus empleados se muestran en una sola línea de tiempo. Esta presentación consolidada simplifica enormemente el análisis de todo tipo de incidentes.
- La función de grabación en vídeo te permite saber exactamente lo que estaba ocurriendo en la pantalla mientras el empleado estaba introduciendo un contenido específico, es decir, qué página web estaba visitando o qué software estaba usando y la cantidad de tiempo que dedicó a ello.
- Kickidler es compatible con cualquier sistema operativo: Windows, Linux y Mac OS.